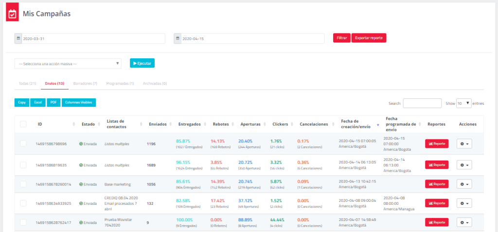
3.6 Mis campañas
Revise el estado de la reportería de sus campañas. En esta sección encontrará la posibilidad de filtrar por fechas específicas, ver todas las campañas, enviadas, borradores, incompletas, programadas y archivadas.
Esta sección permite acciones masivas como Exportar Reportes, Archivar y Eliminar Campañas. Para poder hacer una acción masiva debe seleccionar las campañas que quiere involucrar, selecciones la acción, presionar el botón Ejecutar y Confirmar.
En cualquier momento de este módulo encontrará la posibilidad de descargar sus reportes.
*Si desea un reporte completo de diferentes campañas por fechas específicas, realice el filtro de fechas, y presione el botón “Exportar reporte”.
Presione algunos de los botones habilitados para la descarga y segmentación de sus reportes.
Inicialmente se mostrarán los siguientes datos de cada campaña:
- ID: Es el número que identifica la campaña dentro de la plataforma.
- Estado: Identifica el estado de la campaña (Enviada, Borrador, Programada).
- Nombre: Nombre asignado a la campaña.
- Lista de contactos: Lista(s) asignadas a la campaña.
- Destinatarios: Cantidad de destinatarios dentro de la campaña.
- Lectores: Porcentaje de aperturas de la campaña.
- Clickers: Porcentaje de clics dentro de la campaña.
- Cancelaciones: Porcentaje de suscripciones canceladas dentro de la campaña.
- Fecha de envío: Fecha y hora específica del envío.
- Reportes: Mostrará el detalle de reportería de cada campaña.
- Acciones: Permitirá ver el contenido de la campaña, editar su nombre, duplicarla para realizar otro envío con las mismas características, borrarla o detenerla.
*Tenga en cuenta que la función “Detener envío” sólo se ofrece para campañas las cuales su envío no ha finalizado.
3.6.1 Reportes específicos de la campaña
Para acceder a esta sección, debe dar clic en el siguiente enlace asociado a cada campaña:
3.6.2 Resumen
Inicialmente en los reportes específicos de cada campaña podrá ver una previsualización del resumen de la campaña. Los datos se explican a continuación:
- Asunto: Asunto asociado a la campaña.
- De: Remitente de la campaña.
- Respuesta a: Auto respuesta configurada.
- Listas de envío: Lista(s) asociadas a la campaña.
- Entregada el: Fecha de entrega de la campaña.
- ID de campaña: Número identificador de la campaña.
- Aperturas: Cantidad y porcentaje de aperturas de la campaña.
- Clics: Cantidad y porcentaje de aperturas de la campaña.
- Rebotes: Cantidad y porcentaje de rebotes de la campaña.
- Suscripción cancelada: Cantidad y porcentaje de suscripciones canceladas de la campaña.
- Destinatarios: Cantidad total de destinatarios del envío.
- Entregados: Cantidad y porcentaje de correos entregados.
- Rebotes suaves: Cantidad y porcentaje de rebotes suaves.
- Rebotes duros: Cantidad y porcentaje de rebotes duros.
- Ver email: Mostrará el contenido del correo electrónico.
- Exportar reporte: Generará un archivo de Excel con todos los datos contenidos de la campaña.
En la parte inferior del resumen encontrará un reporte por dominio. Este reporte mostrará datos de cada dominio sin importar la cantidad de dominios que contenga su campaña.
3.6.3 Exportar un reporte
Podrá descargar un reporte consolidado de campaña y escoger si lo quiere con datos correlacionados cargados previamente dentro de la Lista de Contactos.
Presione el botón Exportar reporte.
A continuación, podrá escoger un reporte detallado de clics y las variables que desea incluir dentro de su reporte.
3.6.4 Aperturas y clics
Inicialmente encontrará un resumen de aperturas y clics para las primeras 24 horas después de haber enviado la campaña.
Posteriormente le será entregado un módulo de georreferenciación en donde podrá ver la localización exacta en el mundo de la apertura o del clic. La localización se realiza teniendo en cuenta el servidor que reporta la apertura o el clic. Si su apertura o clic está reportada en otro lugar, es posible que el servidor que reporta la acción se encuentra en otra locación.
En este módulo también entregan cantidad y porcentaje de aperturas con respecto al país, la ciudad, el dominio, el dispositivo y el navegador de la campaña.
3.6.5 Enlaces con clics
Este módulo muestra la efectividad en un mapa de calor. Si su campaña tiene asociados links
dentro del contenido, se mostrará la cantidad de clics para cada uno, el porcentaje de efectividad
de esos clics y un reporte tabulado de los links con sus datos, de la siguiente manera:
3.6.6 Informe detallado
El informe detallado muestra una tabulación completa para todos los datos de las campañas, las aperturas, los clics, los correos no abiertos, los correos con rebotes suaves, duros y las suscripciones canceladas.
Para ver el email personalizado que se envió a cada contacto, debes presionar el botón
incluido en cada contacto de este Informe Detallado.
Para ver el detalle de comportamiento de cada contacto, debe presionar el correo electrónico de cada destinatario
. En este informe encontrará datos de Listas de Contacto, Variables Asociadas, Estado de Suscripción, Estado de Categorías, Resumen de Mensajes SMTP y Marketing. Adicional, la posibilidad de descargar información específica de este contacto.
